柘科中国成功中标阿曼油气回收设施项目
近日,柘科中国携手总承包(EPC)企业,凭借自身条件力压竞争对手,成功中标阿曼穆桑代穆战略储备油库区油气回收设施项目。这是柘科中国在油气回收(VRU)领域首次进入国际市场。

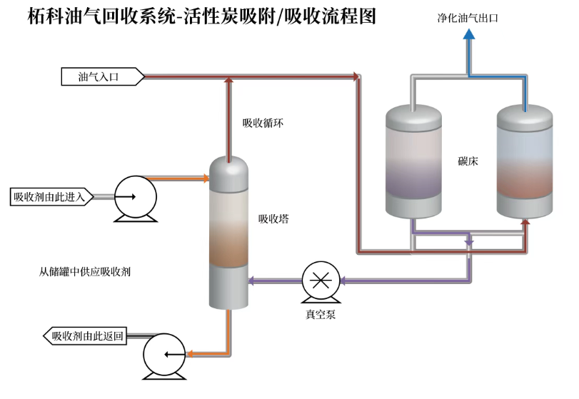
柘科中国针对阿曼储备油库的特殊工况,联合柘科总部工程师团队,提供了定制化油气回收解决方案。该油气回收系统采用活性炭吸附/吸收工艺,将装车尾气中的碳氢化合物循环回库,实现环保排放与资源再利用,为油库打造了可持续绿色方案。
柘科中国以领先的技术优势、高品质制造能力和卓越的供应链管理能力为基础,为海外项目构建了质量与交付保障体系。通过与国内EPC企业深度协作,从方案设计、生产制造到执行交付,确保了项目快速响应与高标准落地。
随着一系列海外项目成功落地,柘科中国在全球环保领域的竞争力不断提升。此次合作体现了柘科中国的技术实力与国际化运营能力,以及以技术赋能全球环保事业的决心。未来,柘科中国将持续助力中国EPC企业深化海外布局,确保精准履约,为全球碳中和目标贡献力量。
相关推荐

德国西门子交通获罗马尼亚2.293亿欧元氢能订单
2026-04-30

中国上能电气获光伏逆变器AA评级
2026-04-30

中国能建建筑集团华能海门百万项目5号机组主变顺利就位
2026-04-30

菲律宾Globe Telecom公布绿色网络战略,2030年可再生能源占比目标42%
2026-04-30

中国发布首个阿尔法核素医学团体标准
2026-04-30

荷兰Van Oord无人勘测船在风电场完成首次多天连续海上部署
2026-04-30

挪威Ulstein为法国Nexans电缆铺设船命名
2026-04-30

中国三峡集团张掖抽水蓄能电站地下厂房开挖冲刺
2026-04-30

美国堪萨斯城Zen Windows推出乙烯基窗户更换服务 提升能效与舒适
2026-04-30

希马德里特种化学品公司在印度西孟加拉邦投运首家负极材料工厂
2026-04-30
最新简讯
